Total field ops with flexible business management and customer experience
Service Center
Central service menu and work order tracking so you can keep track of your busy schedule
Work Force
Manage your field army and material assets with complete transparency and efficiency
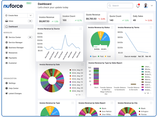
Reporting and analytics
Support both online and offline payments to keep your customers happy and build trust



John Emerson